辽宁辽阳历史地图大全
本站整理的辽宁辽阳地区历史上的老地图,小编将这些地图汇总成一文,以方便大家查阅。
收录到此的辽阳地图均为高清版本,字迹清晰,容易查阅。您可点击缩略图下方的链接查看详情。
目前小编整理到的辽阳地图有9幅,预览如下:

1894年《奉天全省府厅州县图》附图《辽阳州图》 9134*3487

1904年(日俄战争)辽阳会战一般图 5000*3657

1928年辽阳县志附图 《前明辽阳镇城全图》 3827*3519

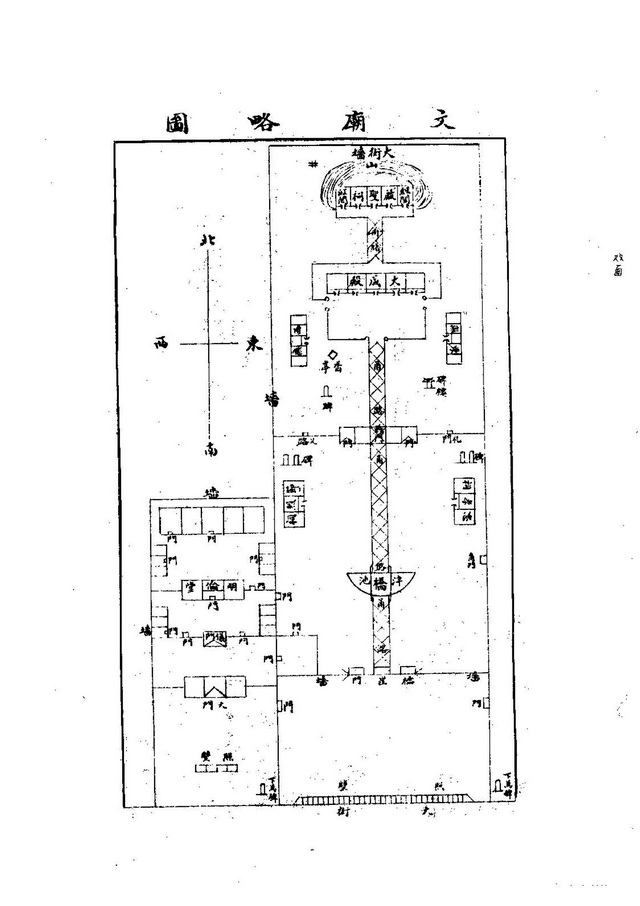
1928年辽阳县志附图 《文庙略图》 2200*3114

1928年辽阳县志附图 《千山名胜一览图》 5000*6920

1928年辽阳县志 附图 《辽阳县城一览图》 6747*5834

1932年辽阳 日制10万分1地形图 14340*11561

1934年奉天通志 附图 《辽阳全县舆图》 2876*3510

1939年《辽阳市街全图》 13162*9617
地图下载:
如下载这些辽宁辽阳历史地图,请在下方下单。辽阳及所属县更多历史地图收集整理中……
文件较大(58M),只能通过网盘分享。如分享过期请联系小编获取。
提取码:请在下方下单后刷新本页
此内容查看价格为12.99元立即购买